Week 5 #
Feedback #
Sessions #
Participants: #
- Gleb Popov
- Victoria Gorbacheva
- Sofia Selyutina
- Damir Zagidullin
- Maria Ilyina
- Matvey Kancerov
- Konstantin Smirnov
User Feedback Highlights #
“I really enjoy the modern design - it’s clean and intuitive. The book search works instantly, though I wish the header stayed fixed while scrolling. The footer design could be more polished.”
“The reservation concept is great, but I got a ‘booking failed’ error twice. Also, why can I book the same book multiple times? Email verification during registration would make me feel more secure.”
“Love the visual style! But the filters don’t work when I press Enter. A genre dropdown and library/city filters would save so much time. The logo should be clickable to return home.”
“Getting HTTP errors when accessing My Orders (401) and year search (500). The search reset behaves oddly - books don’t reappear after deleting my query unless I refresh.”
“The book covers open in new tabs instead of details. An age gate (‘Are you 18?’) and content tags like ‘for teens’ or ‘animals’ would help navigation. Library contacts would be useful too.”
“Password changes lack confirmation messages. The terms checkbox should be mandatory. Overall though, it’s much better than most library sites I’ve used!”
“The admin features for managers work well, but we need better feedback when editing profiles. Automatic search triggers would improve workflow. HTTP 500 errors need fixing.”
Analyze #
Collected Feedback: #
Positive Aspects:
- Modern and visually appealing design
- Intuitive interface organization
- Useful core functionality for book search and reservation
- Clean and responsive layout
Functional Improvements Needed:
Header/footer fixes:
- Sticky header implementation
- Footer redesign for better aesthetics
- Clickable LibNet logo redirecting to homepage
Booking system:
- Prevent multiple bookings of same book
- Fix “booking failed” error messages
- Add age verification (“Are you 18+?”)
Search enhancements:
- Working filters by libraries/cities
- Genre dropdown list
- Author search dropdown
- Fix search reset behavior
- Enter key support for filters
- Fix year filter (HTTP 500 error)
User account:
- Email validation/confirmation
- Required checkbox enforcement
- Password change notifications
- Profile update confirmations
Additional features:
- Book tags system (“for girls”, “ocean”, “animals”)
- Library contact information
- Technical support contacts
Technical Issues Reported:
- HTTP errors on Orders/Favorites pages
- Book cover opens instead of details in new tab
- Search field persistence issues
- Filter activation delays
General Impressions: Users appreciated the project’s concept and modern interface, while providing constructive feedback for further refinement. The most praised elements were the visual design and core book search functionality. Critical pain points included filter reliability and booking process clarity.
Iteration & Refinement #
Implemented Features Based on Feedback #
UI/UX Improvements #
- Fixed footer overlapping
Resolved text overlapping issues in footer layout - Mandatory checkbox
Added required consent checkbox for user registration - Streamlined search
Implemented auto-search Added keyboard support (Enter key triggers search)
Functional Fixes #
- Year filter correction
Fixed date range filtering logic in book search - Booking system stability
Patched error causing crashes during book reservations
Future Improvements Based on Feedback #
- Add city/library filters to search functionality
Performance & Stability #
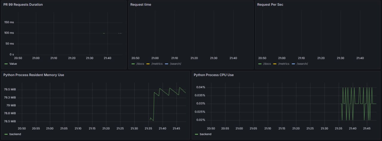
Key Metrics Dashboard #

Current Performance #
| Metric | Value | Status |
|---|---|---|
| Total Requests | 624 | ✅ Good |
| Avg. Duration (fastest) | 1.21ms | ⚡ Excellent |
| Avg. Duration (peak) | 24.2ms | ⚠️ Monitor |
| Success Rate (2xx) | 80-100% | ✅ Stable |
| Error Rate (5xx) | 0% | 🟢 Ideal |
Endpoint Analysis #
/docs- Consistently fast (1-3ms)
- 100% success rate
/search/- Variable latency (3-24ms)
- 80% success rate (needs optimization)
/metrics- Stable performance
- No errors detected
Improvement Recommendations #
Search Optimization
- Implement caching for frequent queries
- Add query timeout protection
Capacity Planning
- Scale resources if duration exceeds 50ms
Documentation #
Key Documentation Types #
Design Specifications
- Comprehensive Figma prototypes:
View Designs
Purpose: Visual reference for UI/UX consistency
- Comprehensive Figma prototypes:
View Designs
API Documentation
- Interactive Swagger docs:
API Reference
Purpose: Backend integration guide for developers
- Interactive Swagger docs:
API Reference
User Flows
- Diagrams covering all user roles (Admin/Manager/Reader)
Purpose: Clarify system navigation logic
- Diagrams covering all user roles (Admin/Manager/Reader)
Weekly Reports
- Progress tracking and task accountability
Purpose: Maintain project transparency
- Progress tracking and task accountability
User Stories
- Functional requirements mapped to user needs
Purpose: Ensure feature-user alignment
- Functional requirements mapped to user needs
ML Model Refinement #
Completed Task #
- Data Migration System
Implemented automated book catalog migration from multiple formats:
✅.csv
✅.json
✅.xls
✅.xlsx
✅.db Implementation Details #
Implemented a migration algorithm for book databases (.xls, .xlsx, .db, .json, .csv) into system with library email matching using Ollama.Validation #
Successfully processed test datasets in:- CSV
- JSON
Link to the deployed application #
The live demo is publicly available with standard user access:
🌐
libnet.site
Weekly commitments #
Individual contribution of each participant #
Plan for Future #
Frontend Development #
Library Management
- Display library contact info (email/phone) for users
Catalog Improvements
- Implement city/library filters
- Add year range slider
- Fix “No books found” display
User Experience
- Age verification check (“Are you 18+?”)
Booking System
- Add booking cancellation flow
Backlog Tasks #
- Publisher field integration
- Favorite books removal (“No like anymore”)
- Book details loading fix
Confirmation of the code’s operability #
We confirm that the code in the main branch:
- In working condition.
- Run via docker-compose (or another alternative described in the README.md).